Creación de VPC en AWS: Internet Gateway y NAT Gateway

Clase 12 de 80Curso AWS Cloud Practitioner Certification

Contenido del curso

Fundamentos de la Infraestructura Global de AWS

Servicios de cómputo en AWS

Almacenamiento en AWS

Seguridad en AWS

Costos en AWS

Cómo aprobar la certificación AWS Cloud Practitioner

Resumen

¿Cómo se crea un Internet Gateway en una VPC en AWS?

Un Internet Gateway es esencial para que tu VPC pueda comunicarse con internet. Para crear y asociar un Internet Gateway sigue estos pasos:

  1. Acceder al menú de Internet Gateway: En el menú izquierdo de tu consola de AWS, selecciona Internet Gateway.

  2. Crear un Internet Gateway: Haz clic en Create Internet Gateway en la esquina superior derecha, asígnale un nombre, por ejemplo, "Mi primer IGW", y presiona Create.

  3. Asociar el Internet Gateway con la VPC: Una vez creado, aparecerá como Detached. Ve a Actions, selecciona Attach to VPC y elige la VPC a la que deseas asociarlo; finalmente, haz clic en Attach Internet Gateway.

Ahora, tu VPC podrá tener salida a internet a través del Internet Gateway.

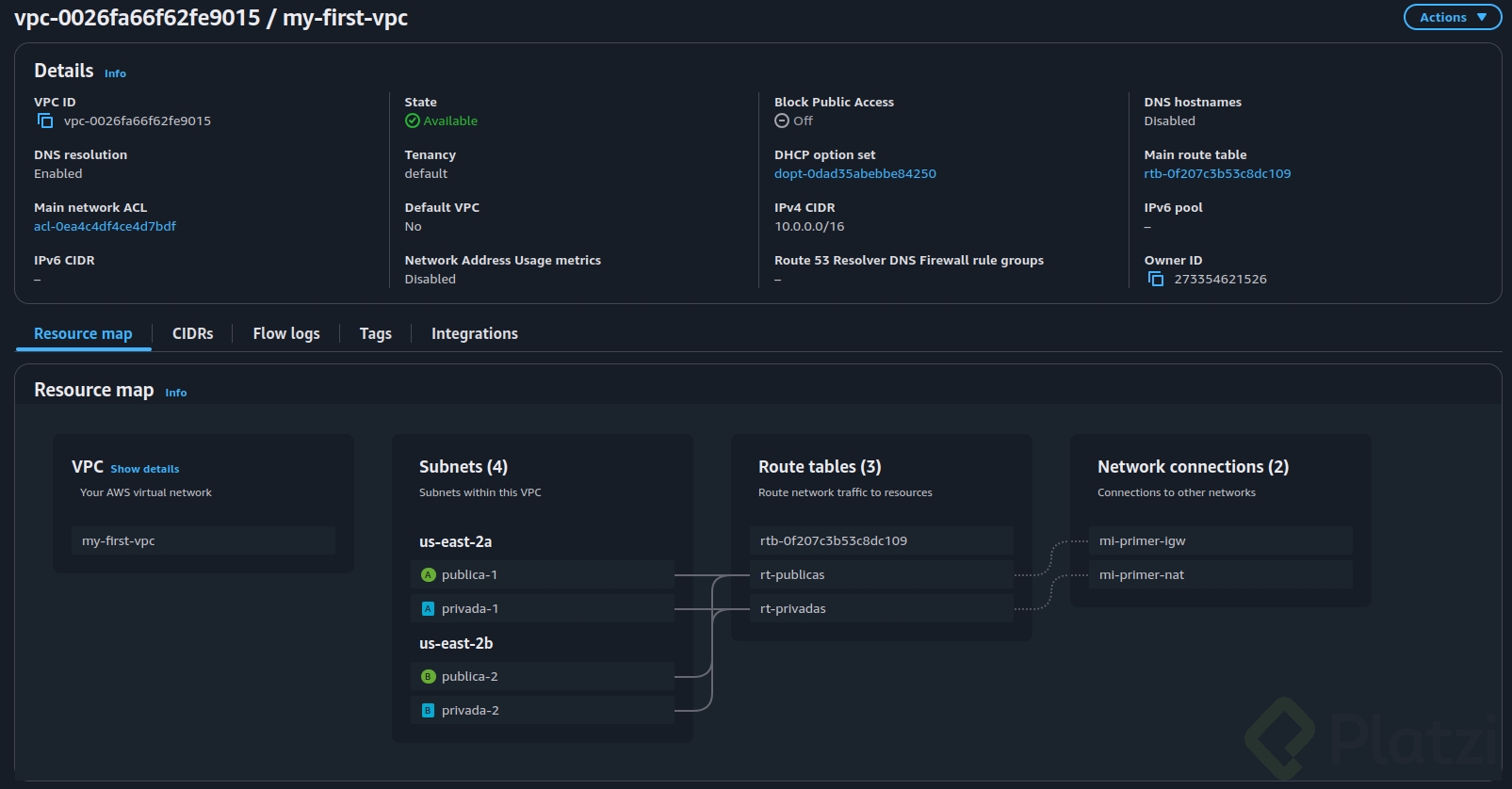
¿Cómo se configuran las tablas de enrutamiento en la VPC?

Las tablas de enrutamiento determinan el camino que seguirán los paquetes de datos dentro de una VPC. Para configurarlas:

  1. Crear tablas de enrutamiento:

    • Ve a Route Tables.
    • Crea una tabla para subredes privadas con nombre "RT privadas" y otra para subredes públicas, llamada "RT públicas".
  2. Asociar subredes a las tablas de enrutamiento:

    • Selecciona la tabla correspondiente (pública o privada).
    • Ve a Subnet Associations, edita y asocia las subredes públicas y privadas según corresponda.
  3. Configurar rutas:

    • Para las subredes públicas, edita las rutas y agrega un destino 0.0.0.0/0 con target en el Internet Gateway.
    • Para las subredes privadas, después de crear el NAT Gateway, configura la ruta para salir a internet través de él.

¿Cómo configurar un NAT Gateway para las subredes privadas?

El NAT Gateway permite que las instancias en subredes privadas tengan acceso a internet:

  1. Creación del NAT Gateway:

    • Ve a NAT Gateways en el menú izquierdo y presiona Create NAT Gateway.
    • Asígnale un nombre, por ejemplo, "Mi primer NAT".
    • Selecciona una subred pública y asigna una IP elástica para salida a internet.
  2. Asociación con tablas de enrutamiento privadas:

    • Ve a las Route Tables y selecciona "RT privadas".
    • En Routes, edita las rutas y agrega un destino 0.0.0.0/0. Selecciona NAT Gateway como target y elige el NAT Gateway que creaste.

Ahora, tus subredes privadas dispondrán de acceso a internet sin exponerlas directamente al tráfico extern. Este diseño permite mantener la seguridad de tus recursos internos.

Sigue practicando estos conceptos en AWS para fortalecer tu comprensión y habilidad al implementar infraestructuras virtuales. ¡Mantén la curiosidad y sigue aprendiendo!