Resumen

Los dashboards en Jira son herramientas poderosas que permiten centralizar y visualizar información crítica de tus proyectos en un solo lugar. Esta funcionalidad es esencial para equipos que necesitan tomar decisiones rápidas basadas en datos concretos, permitiéndoles monitorear el progreso, identificar cuellos de botella y mantener una visión general del estado de sus proyectos. Aprender a crear y personalizar dashboards efectivos puede transformar radicalmente la gestión de tus proyectos en Jira.

¿Cómo crear un dashboard efectivo en Jira?

Un dashboard en Jira es un panel personalizable que te permite visualizar información de tus proyectos en tiempo real. Esta herramienta es fundamental para mantener a tu equipo informado y alineado con los objetivos del proyecto. Para crear un dashboard efectivo, es importante entender la relación entre consultas JQL, filtros y los propios dashboards.

El proceso comienza con la creación de un filtro basado en una consulta JQL específica. Por ejemplo, si queremos monitorear tareas de alta prioridad en un proyecto, podemos seguir estos pasos:

  1. Ir a "Filtros" y seleccionar "Ver todos los filtros".
  2. Hacer clic en "Crear un nuevo filtro".
  3. Borrar la consulta predeterminada en la barra de búsqueda.
  4. Escribir nuestra consulta JQL personalizada.

Para un caso práctico, imaginemos que necesitamos identificar todas las tareas de prioridad alta en el proyecto "Entrega Fácil", que están asignadas pero aún no completadas. La consulta JQL sería:

project = "Entrega Fácil" AND priority = Alta AND status != Resuelto AND status != Hecho AND assignee IS NOT EMPTY

Una vez ejecutada la consulta y verificado que muestra los resultados esperados, guardamos el filtro con un nombre descriptivo como "Tareas más importantes", configurando los permisos de lectura y edición según sea necesario.

¿Cómo configurar y personalizar tu dashboard?

Para crear un dashboard, sigue estos pasos:

  1. Selecciona "Paneles" en la parte superior y haz clic en "Crear panel".
  2. Asigna un nombre descriptivo como "Proyecto Entrega Fácil".
  3. Configura los permisos de lectura y edición.
  4. Guarda los cambios.

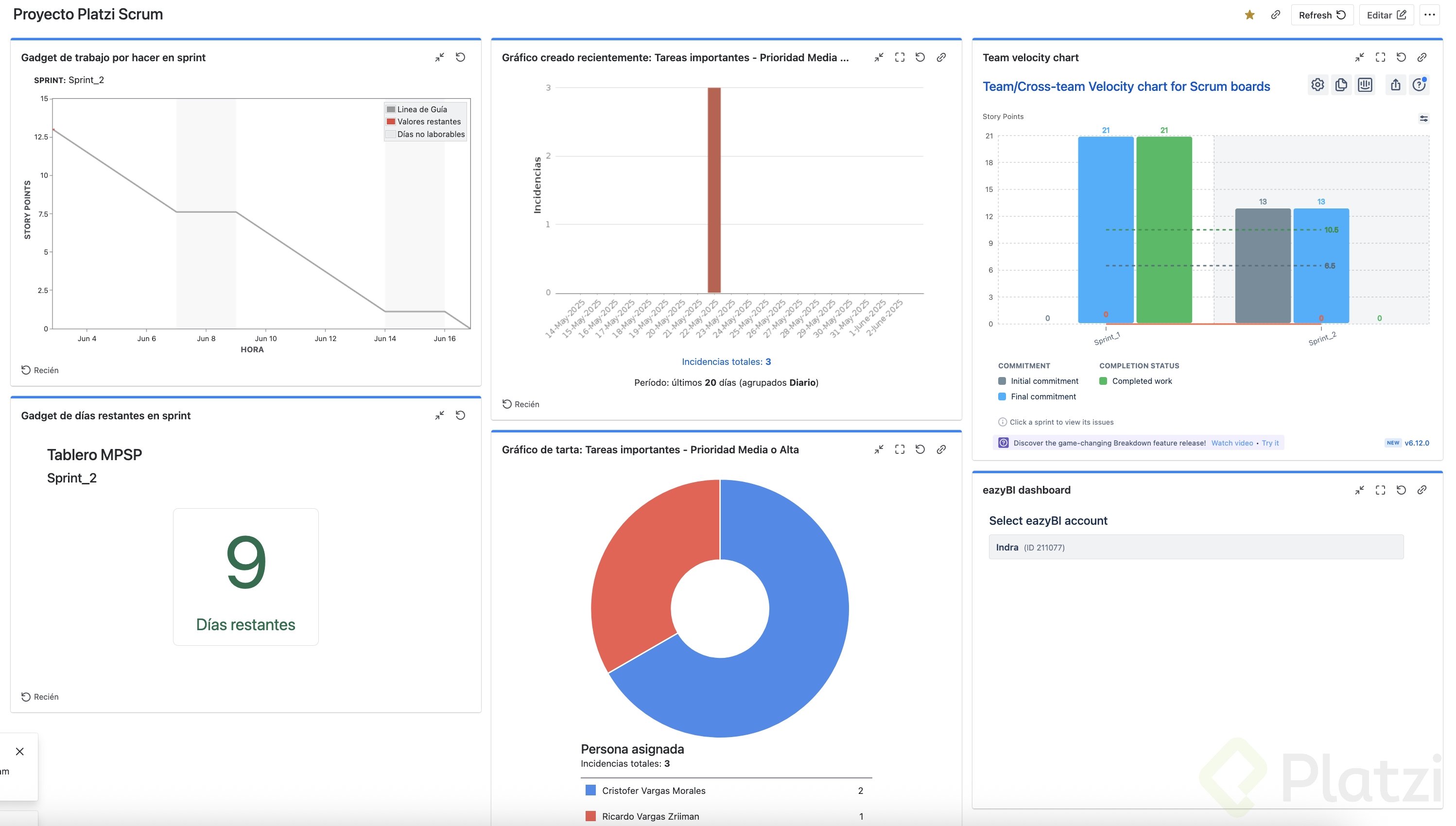
Una vez creado el dashboard, verás una interfaz inicial que te permite añadir diferentes widgets o gadgets. En el panel derecho encontrarás todos los reportes disponibles, como el gráfico de trabajo pendiente o el de velocidad.

La personalización es clave para un dashboard efectivo. Puedes añadir widgets simplemente seleccionándolos y configurándolos según tus necesidades. Algunos widgets requieren configuración adicional, como la selección de un filtro específico para mostrar la información relevante.

¿Qué tipos de widgets puedes incluir en tu dashboard?

Los widgets son componentes visuales que muestran información específica en tu dashboard. Algunos ejemplos útiles son:

  1. Gráfico de barras: Muestra la distribución de incidencias por día, filtradas según tus criterios.

    • Para configurarlo, selecciona el filtro creado anteriormente (ej. "Tareas más importantes").
    • Define el intervalo de actualización (ej. 15 minutos).
  2. Gráfico de tarta: Visualiza la distribución de incidencias según un criterio específico.

    • Puedes configurarlo para mostrar la distribución por persona asignada.
    • Esto te permite identificar rápidamente la carga de trabajo de cada miembro del equipo.
  3. Días restantes del sprint: Muestra el tiempo que queda para completar el sprint actual.

    • Selecciona tu tablero y configura para mostrar el nombre del tablero y del sprint.

Estos son solo algunos ejemplos, pero Jira ofrece una amplia variedad de widgets que puedes explorar y añadir según las necesidades específicas de tu proyecto y equipo.

¿Cómo integrar herramientas externas para potenciar tus dashboards?

Una de las ventajas de Jira es su capacidad de integración con herramientas externas. Esto te permite expandir las funcionalidades de tus dashboards más allá de lo que ofrece Jira por defecto.

Puedes integrar aplicaciones como eazyBI para crear reportes y gráficos más avanzados y personalizables. Estas integraciones te permiten:

  1. Visualizar datos de manera más sofisticada.
  2. Crear reportes personalizados que se adapten exactamente a tus necesidades.
  3. Combinar datos de diferentes fuentes para un análisis más completo.

La recomendación es explorar las diferentes aplicaciones disponibles en el marketplace de Atlassian que pueden ayudarte a personalizar tus dashboards a un nivel más profundo, y probarlas para determinar cuáles se adaptan mejor a tus necesidades específicas.

Los dashboards bien diseñados son herramientas poderosas que transforman la manera en que gestionas tus proyectos en Jira. Te invitamos a crear tu propio dashboard, experimentar con diferentes widgets y personalizarlo según las necesidades específicas de tu equipo. ¡Comparte tus experiencias y descubrimientos en la sección de comentarios para que todos podamos aprender juntos!